Stop breaking main.
AI is writing more code than ever. Your CI wasn't built for this pace.
Mergify keeps main green and merges safe.
Trusted by the best engineering teams
From fast-moving startups to well-known enterprises
"Mergify gave us a merge queue that behaves predictably under heavy load. Reliability is everything, and Mergify made stability a solved problem."
Rushin Shah, Sr. Manager DevInfra
"The merge queue is a huge value from Mergify: it keeps our main stable and allows us to merge quickly with confidence."
Minh Tran, Platform Engineer
"You get the benefits of Mergify immediately. There is no competitor doing stuff like this."
Florian Berchtold, Software Engineer
"Since adopting Mergify, our code quality has skyrocketed. We've drastically reduced post-deployment bugs."
Bálint Bartha, Senior Platform Engineer
"We transitioned from manual chaos to over 20 safe deploys per day. Mergify is becoming a critical part of our delivery function."
Chris Irving, Engineering Manager
"We basically turned GitHub into an autonomous system. Mergify runs the entire choreography for us."
Fabien Marty, Senior Staff Software Engineer
"With dozens of engineers and long-running CI jobs, Mergify turned what used to be a daily bottleneck into a background process. Our teams focus on hardware, not merge logistics."
Ben Holtzman, Senior Design Enablement Engineer
"Before Mergify, we spent too much time manually coordinating merges. Now everything flows automatically."
Nicolas Beaussart-Hatchuel, Senior Staff Software Engineer
"Mergify was the best fit. It saved a couple of hours per engineer per month and resolved our bottleneck with the merge queue."
Tomas Nekolny, Engineering Manager
"The support on Slack is really good, reactive and transparent. We have other partners where problems feel less transparent. With Mergify, it's fluid."
Clément Danjou, VP Blockchain
Two PRs pass CI. Both merge. Main breaks.Nobody knows which one caused it.Engineers re-run jobs manually, burning hours and CI credits.Flaky tests erode trust until CI results mean nothing.
More code, more PRs, more pressure on pipelines that were already cracking.This isn't a tooling gap. It's a systemic problem.Mergify was built to fix it.
Four products.
One reliable pipeline.
A merge queue that never breaks main. CI visibility that catches flaky jobs before they compound. Test intelligence that quarantines flaky tests. Merge rules that enforce your standards automatically.
Before Mergify
After Mergify
Never break main again
Mergify's merge queue tests every PR against the actual state of main before it merges. Conflicts never reach your main branch.

Catch conflicts before they hit main
Every PR is tested against the latest main, not a stale base
Cut CI costs with smart batching
Group PRs and run CI once per batch. If a batch fails, automatic bisect finds the culprit.
Fast checks first, full suite in queue
Run lightweight checks on every push. Save the heavy CI for PRs that are actually ready to merge.
Hotfixes jump the queue
Assign priorities so urgent fixes merge first. Pause or freeze the queue during incidents.
Everyone is really happy that we got Mergify. It's reliable, stable, and saved us so much CI cost.
Mathias Nedrebø
Head of Software Engineering at Zivid
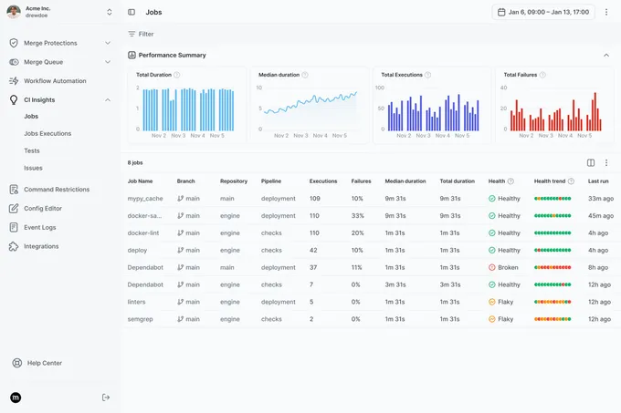
See what's breaking your CI, and fix it automatically
Engineers waste hours re-running failed jobs, guessing which job flaked, and digging through logs. CI Insights surfaces the problems, auto-retries transient failures, and gives you the data to fix the rest.

Stop re-running jobs manually
CI Insights detects flaky jobs and retries them automatically based on your rules.
Know exactly what CI costs you
See job durations, failure rates, and trends — spot regressions before they compound
Find the jobs dragging your pipeline down
Health scores highlight the worst offenders so you fix what matters
Instant dashboards, no setup
Real-time graphs and job tables from day one. No dashboard building needed.
Integrating Mergify transformed our development process. It gives us full control over merges and schedules. It streamlined our workflow, helped catch issues early, and improved team efficiency and software reliability.
Sean Davis
Senior CI/CD Engineer at Ava Solutions
Catch flaky tests before they reach main
Flaky tests waste hours and block merge queues. Test Insights detects them at PR time, scores every test by reliability, and auto-quarantines known offenders. Works with any test framework, on any CI platform.

Quarantine flaky tests automatically
Known-flaky tests still run but no longer block your pipeline. When they stabilize, quarantine lifts.
Confidence scores for every test
Each test gets a reliability score. See which are healthy, flaky, or broken at a glance.
Catch regressions at PR time
When a previously stable test starts failing on a PR, Test Insights flags it before merge.
Early on, as the team, tests, and CI complexity grew, it was quite clear that we needed an automated tool to resolve bottlenecks. Our team loves the way Mergify solved our growing pains.
Tomasz Biernacki
Quality Assurance Engineer at Pitch
Guardrails that go beyond GitHub
GitHub's branch protections are a start. Mergify adds time-based merge windows, PR dependencies, scheduled freezes, and conditional rules that match your actual workflow.

Enforce merge rules your way
Block merges based on time, labels, CI status, or custom conditions
Freeze merges before deploys
Schedule freeze windows ahead of releases, holidays, or critical events
React to external signals
Connect merge gates to incident status, deploy pipelines, or any external check
Real teams, real results
Engineering teams we helped merge faster, safer, and cheaper
Move faster. Break less.
Purpose-built for teams who take delivery speed and reliability seriously.